Cybersecurity

Project 3 Review Questions

 

Make a copy of this document before you begin. Place your answers below each question.

Windows Server Log Questions

 

Report Analysis for Severity

 

     Did you detect any suspicious changes in severity?

 

Yes – there was an approximately 13% difference in values.



 

Report Analysis for Failed Activities

 

     Did you detect any suspicious changes in failed activities?

 

No only 1.5% change (status “high” increased by a count of 2).

 

Alert Analysis for Failed Windows Activity

 

     Did you detect a suspicious volume of failed activity?

 

yes

 

      If so, what was the count of events in the hour(s) it occurred?

 

35 events

 

      When did it occur?

 

8am March 25th

 

      Would your alert be triggered for this activity?

 

Yes, the Alert should be triggered.

 

      After reviewing, would you change your threshold from what you previously selected?

 

No, the threshold alerted as expected.

  

Alert Analysis for Successful Logins

 

      Did you detect a suspicious volume of successful logins?

 

Yes

 

      If so, what was the count of events in the hour(s) it occurred?

 

196

 

      Who is the primary user logging in?

 

user_j

 

      When did it occur?

 

Between 1100 and 1200 on March 25th

 

      Would your alert be triggered for this activity?

 

Yes (the alert threshold was set at 20).

 

      After reviewing, would you change your threshold from what you previously selected?

 

No.

 

Alert Analysis for Deleted Accounts

 

     Did you detect a suspicious volume of deleted accounts? 

  

Overall, no (658 versus 630).  However, upon further analysis, there are significant jumps in deleted accounts at suspicious times of day (~1am).

 

Dashboard Analysis for Time Chart of Signatures

 

        Does anything stand out as suspicious?

 

Yes – spikes at specific times. (See screenshots below.)

 

        What signatures stand out?

 

“An attempt was made to reset an account password” and “A user account was locked out”.

 

        What time did it begin and stop for each signature?

 

“An attempt was made to reset an account password” began at 8am and stopped at 11am.

“A user account was locked out” began at 12am and stopped at 3am.

 

        What is the peak count of the different signatures?

 

“An attempt was made to reset an account password” = approximately 1,250

“A user account was locked out” = approximately 875

 

Dashboard Analysis for Users 

 

        Does anything stand out as suspicious?

 

Yes – spikes at specific times.  (See screenshots below.)

 

 

        Which users stand out?

 

User_k and user_a stand out.

 

        What time did it begin and stop for each user?

 

User_k began at 8am and stopped at 11am.
User_a began at 12am and stopped at 3am.

 

        What is the peak count of the different users?

 

User_k = approximately 1,250

User_a = approximately 1,000

 

Dashboard Analysis for Signatures with Bar, Graph, and Pie Charts

 

        Does anything stand out as suspicious?

 

Yes, the same data from the previous chart still stands out in this visualization.

 

        Do the results match your findings in your time chart for signatures?   

 

Yes, they do.

 

Dashboard Analysis for Users with Bar, Graph, and Pie Charts     

 

        Does anything stand out as suspicious?

 

Yes, the same data from the previous chart still stands out in this visualization.

 

        Do the results match your findings in your time chart for users?

 

Yes, they do.

 

Dashboard Analysis for Users with Statistical Charts

 

     What are the advantages and disadvantages of using this report, compared to the other user panels that you created?

 

The advantage is seeing in plain language the exact number of events or occurrences of whichever data point you are currently examining. The disadvantage is you will have a harder time contextualizing how this spike or valley or activity correlates to the data surrounding it.

 

Apache Web Server Log Questions

 

Report Analysis for Methods

 

      Did you detect any suspicious changes in HTTP methods? If so, which one?

 

Yes there was a 29% decrease in GET and subsequent 29% increase in POST.

 

     What is that method used for?

  

POST is used to add or update information to a web server.

 

Report Analysis for Referrer Domains

 

        Did you detect any suspicious changes in referrer domains?

 

A >3% fluctuation does not seem suspicious.

 

Report Analysis for HTTP Response Codes

 

      Did you detect any suspicious changes in HTTP response codes?

 

The amount of 404 codes jumped from 2% to 15%.

 

Alert Analysis for International Activity

 

      Did you detect a suspicious volume of international activity?

 

Yes in the Attack log there was a clear spike during the 20th hour. Mostly Perpetrated by Ukraine

 

      If so, what was the count of the hour(s) it occurred in?

 

937 events

 

      Would your alert be triggered for this activity?

 

It absolutely would.

 

      After reviewing, would you change the threshold that you previously selected?

 

No, the threshold worked as intended.

 

Alert Analysis for HTTP POST Activity

 

      Did you detect any suspicious volume of HTTP POST activity?

 

Yes, there was a significant increase in the amount of POST activity during the 20th hour of March 25th.

 

      If so, what was the count of the hour(s) it occurred in?

 

1296 events

 

      When did it occur?

 

At 805pm on March 25th.

 

      After reviewing, would you change the threshold that you previously selected? 

 

No, the threshold worked as intended.

 

Dashboard Analysis for Time Chart of HTTP Methods

 

      Does anything stand out as suspicious?

 

There was suspicious activity beginning on GET at 1700 to 1900 on March 25th and continuing on POST at 1900 to 2000 on March 25th.

 

      Which method seems to be used in the attack?

 

It began with GET and moved to POST.

 

      At what times did the attack start and stop?

 

GET started at 1700 and stopped at 1900

POST started at 1900 and stopped at 2000

 

      What is the peak count of the top method during the attack?

   

The GET peak was 729 and the POST peak was 1296

 

Dashboard Analysis for Cluster Map

 

      Does anything stand out as suspicious?

 

Ukraine has had a spike in activity.

 

      Which new location (city, country) on the map has a high volume of activity? (Hint: Zoom in on the map.)

 

The cities of Kiev and Kharkiv in Ukraine

 

      What is the count of that city?

   

Kiev had 440 and Kharkiv had 432

 

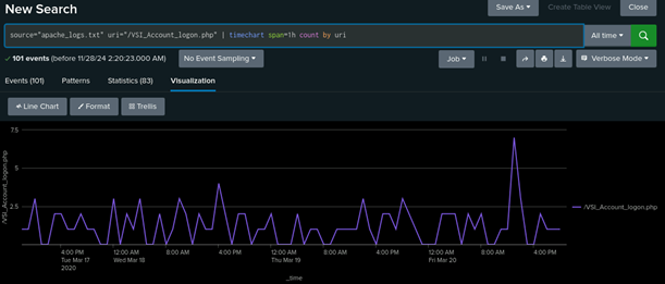
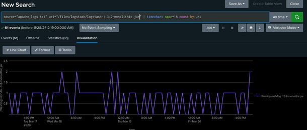
Dashboard Analysis for URI Data

 

      Does anything stand out as suspicious?

 

There are obvious spikes in activity for the URIs /files/logstash/logstash-1.3.2_monolithic.jar and /VSI_Account_logon.php from 1700 to 1900 for the former and 1900 to 2000 for the latter.

 

      What URI is hit the most?

 

/VSI_Account_logon.php was hit the hardest with 1323 attempts

 

      Based on the URI being accessed, what could the attacker potentially be doing?

 

I would bet dollars to dimes the individuals are trying a brute force attack.

 

 

 

© 2023 edX Boot Camps LLC. Confidential and Proprietary. All Rights Reserved.